饲料糖蜜,广西甘蔗糖蜜是在制糖蜜(molasses)又称糖浆,是制糖工业将压榨出的甘蔗汁液,经加热、中和、沉淀、过滤、浓缩、结晶等工序制糖后所剩下的浓稠液体,俗称糖稀。属于液体能量饲料。糖蜜不仅是一种能量原料,而且还具有消化吸收快、改善适口性、降低粉尘、提高颗粒质量等优点。 实验表明,在猪饲料中加入糖蜜以代替同等数量的能量饲料,猪的摄食量增加9%~12%。在欧洲许多厂家都用糖蜜来降低粉尘,其添加量最高可达5%。一项鸡饲料的试验证明,在生产鸡饲料时添加2%的糖蜜对颗粒饲料粉尘率的改善为5.7%,添加3%糖蜜,其改善率为6.8%;在成鸡饲料中添加2%的糖蜜,其改善率为26.7%,而添加3%的改善率为28.8%。由此可见,糖蜜对颗粒饲料质量的改善是很明显的。且颗粒越大,效果越明显。另有研究表明,在奶牛饲料中增加糖蜜用量可以增加奶产量及乳蛋白含量,使牛奶的质量得到优化。
一、糖蜜的营养利用 糖蜜是在一种颇具特色的高质量饲料原料,并含有蛋白质、有机酸、天然矿物质及多种维生素等营养物质,其能够迅速被动物消化吸收、促进动物的营养代谢。在饲料配方中采用糖蜜,可以使配方设计变得更加灵活。 但由于糖蜜较高的钾含量,在仔猪、雏鸡等动物饲料中需小心控制添加比例。
糖蜜应用于饲料,至少有以下几个好处:
1、可以有效改善动物日粮的适口性。 从而提高动物对饲料的采食量,尤其是对适口性较差的干性饲料或粗饲料的采食量。糖蜜具有天然糖的甜味,而大部分动物都有嗜甜的特点。目前,国外在牛料、猪料、鸡鸭料及水产料中都广泛采用糖蜜来改善饲料的适口性。 日本有实验表明在猪饲料中加入糖蜜以代替同等数量的能量饲料,猪的摄食量可增加 9%~12%。英国农业部所做的一项实验表明,在肉鸡饲料中添加 2%的糖蜜,在整个饲养周期(49d)单只鸡日增重最多达到 40g, 饲料转化率 0~21 日龄,糖蜜组明显高于对照组。同一项试验也指出,在肉鸡饲料中添加 2.5%的糖蜜,就可以提高肉鸡维生素 H 需求量的 75%, 烟酸需求量的 30%,以及胆碱的 2%,泛酸的 15%,维生素 B6 的 18%。
2、利用做颗粒饲料粘结剂,降低粉尘的作用显著。 常温下,糖蜜的粘度为5000cp 左右,是饲料工业中很好的粘结剂。饲料中添加糖蜜,提高了饲料制粒效率和质量, 改善了制粒效果。在饲料的生产、贮存、运输和饲喂过程中,出现的粉尘不仅造成浪费,更重要的是会损害工作人员和动物的健康。尤其对反刍动物,当其俯卧时,饲料中的细小粉尘更易使其患支气管疾病。 国外普遍用糖蜜做为降低鸭饲料粉尘的原料,这是由于鸭子的特殊采食方式,一般要求成品粉尘率不得大于 2%。另据一项鸡饲料的实验证明, 在生长鸡饲料添加 2%的糖蜜对颗粒饲料粉尘率的改善为 5.7,添加 3%糖蜜,其改善率为6.8%;在成鸡饲料中添加 2%的糖蜜,其改善率为 26.7%;添加 3%时改善率为 28.8%。由此可见,糖蜜对颗粒饲料质量的改善很明显,且颗粒越大,效果越明显。
3、糖蜜能够提高饲料成品的保水率,降低饲料成本。 添加 3%甘蔗糖蜜糖蜜,约使饲料成品水分提高 0.7%-1%;海南大学通过对照实验,多次对不同糖蜜加量的饲料在不加防霉剂条件下进行观测,证明添加 3%甘蔗糖蜜的配合饲料与常规饲料的保质期相近。 此外,糖蜜的能量值约为玉米的 70%,单单把糖蜜做为一种能量原料来添加,也较玉米便宜很多。
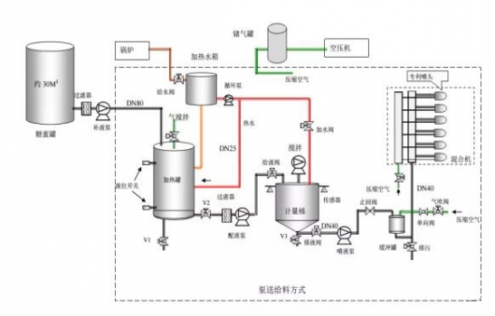
4、糖蜜是一种富含快速发酵的可代谢能(FME)的能量饲料。 反刍动物饲料中反刍动物饲料中添加糖蜜,对优化瘤胃微生物群的生长和代谢、刺激瘤胃消化能力的作用尤为明显。 中国农业大学通过较为完整和系统的研究表明,在我国目前奶牛日粮组成的基础上添加糖蜜,其最适添加量为占奶牛日粮干物质 15%左右。饲喂该日粮可以提高奶牛全群的牛奶产量 0.5 公斤/日.头,对于泌乳早期的高产奶牛,牛奶产量可提高达 1.7-2.3 公斤/日.头;对牛奶的乳脂率和乳蛋白含量影响不显著,但乳脂和乳蛋白产量提高明显,平均可分别提高约 140克/日.头和 85 克/日.头;可以有效提高奶牛的干物质采食量约 1.45 公斤/日.头,而且发挥作用很快;有效地改善了牛群的健康状况,牛群消化病、代谢病的发病率分别下降了 3.3%和 10.7%,胎衣停滞发病率下降了 11.3%。同时抵抗应急的能力明显提高。 二、糖蜜添加的方式
三、糖蜜添加的注意事项 1、糖蜜在管道中流动形式为层流。越靠近管壁速度越慢. 因此,糖蜜输送管道的直径不宜太小,一般为 50mm。糖蜜运偷、装卸的管道直径应在 100mm 以上。
2、使用流量计时,由于糖蜜具有粘稠性,要选用电磁型流量计方可。因为电磁流量计没有移动部件,不会对糖蜜的流动形成阻碍。
3、使用糖蜜一定要加温。温度要控制在 40℃。如前述温度过高时间一长就会形成焦化糖。加热宜采用水加热,水温控制在 80℃。管道要做保温,但最好不要沿管道加热,也不要使用蒸汽直接加热。
4、糖蜜泵的速度不宜太高,一般应在 200r/min 以下。且宜采用正压泵。糖蜜过滤器应放在正压方,网眼不应小于 3mm。
四、糖蜜添加常见问题汇总 糖蜜近几年才开始在国内饲料行业投入使用,饲料行业的接受度越来越高,但据我们了解,饲料企业主要还有几点疑虑: (一)、糖蜜粘度比较大,设备改造一直不是很完善,使用不均匀。 (二)、饲料企业的存储量一般在 10 天左右,糖蜜的生产特性导致其担心货源的稳定性。 (三)、糖蜜的运输是专用罐车,饲料企业无法自主调配。 (四)、饲料企业单厂月用量一般在 50 吨到 300 吨间,在糖企没有议价能力,并且也是饲料企业很小的一块原料,仅为采购量的2%左右。 (五)、饲料企业对于糖蜜检测标准及定性的问题:
1、一般糖蜜在压榨期间(11 月中到 4 月底)糖分在 48-50%之间,4月份以后由于南方天气的原因,糖蜜在存储过程中会氧化一部分糖分,但总体糖分能保持在 42-46%之间。
2、由于糖蜜是糖厂的附属产品,作为糖业公司来说,没有关于糖蜜的指标的具体定性,正因为如此,很多贸易商在贸易过程中会掺杂一些石灰粉来增加糖蜜的锤度,并加入水增加水分。由于糖分的检测比较复杂,误差较大,我们建议饲料企业不仅检测糖分,还应增加检测水分和灰分,灰分的标准在 12.5%-13%;水分在压榨期间在 23-26%之间,4 月份以后的水分在27-28%左右(这是由于糖分氧化后产生了水分)。
五、饲料企业糖蜜使用投入产出周期表
作者:山哥 来源:饲料智造工场 |




